Google Analytics 101

Users: Unique Visitors

Sessions: Visits to your website

Engaged Sessions: how actively users are engaging with your content beyond just landing on a page or screen.

Events: Button clicks, downloads, video views, form submissions, etc.

Reports Tab Overview:

See which cities people live in that are visiting your site:

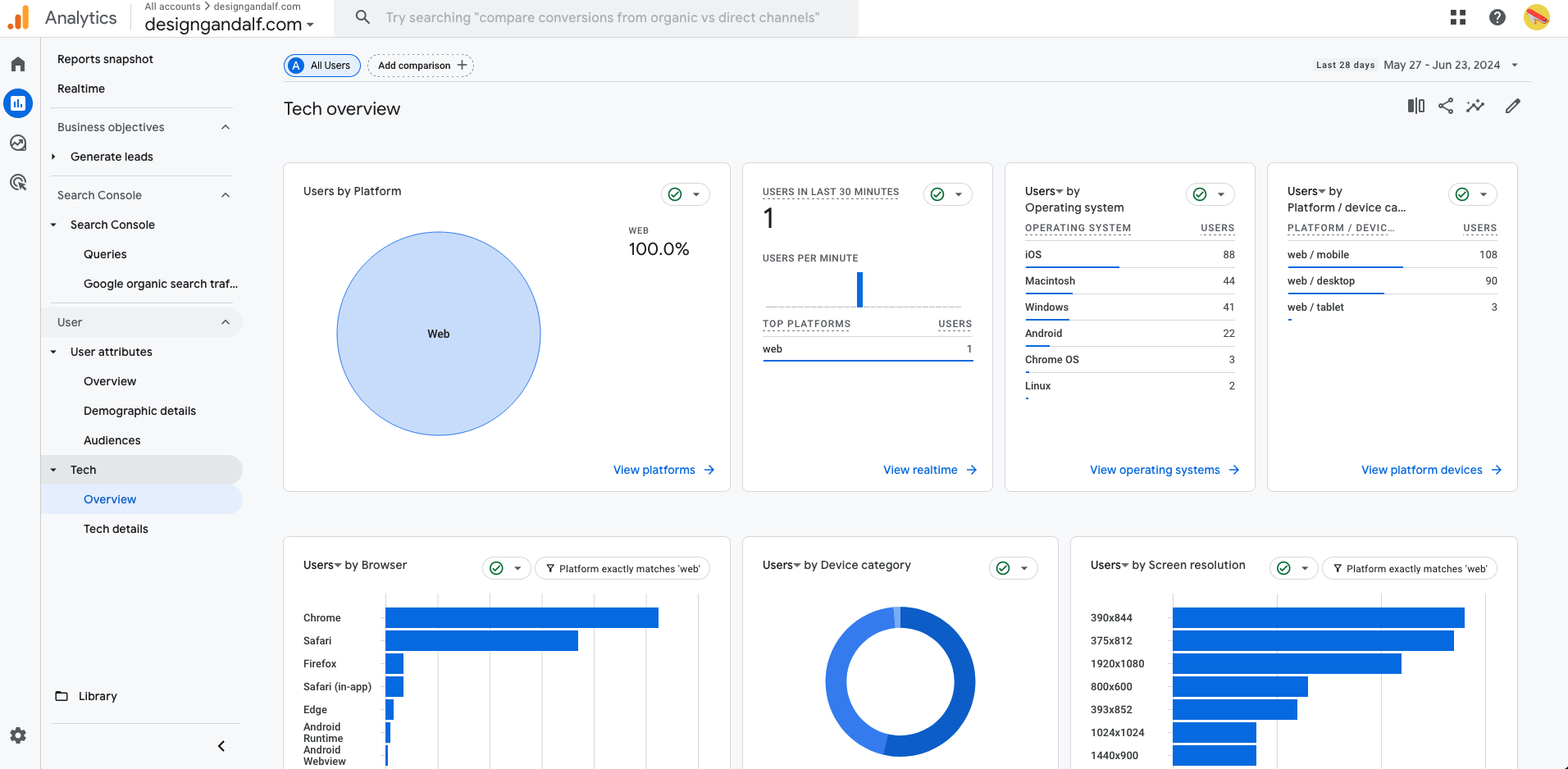
See if people are looking for you on their phones or desktop:

View by number of user per device

View device by percentage:

See where are your website visitors coming from how they are engaging with your website:

houseGandalf Jun 24, 2024